产品推荐:水表|流量计|压力变送器|热电偶|液位计|冷热冲击试验箱|水质分析|光谱仪|试验机|试验箱


仪表网>技术中心>技术原理>正文

欢迎联系我

有什么可以帮您? 在线咨询

云综能全域碳盘查解决方案助您轻松过关

来源:深圳市中电电力技术股份有限公司   2025年09月28日 16:55  

地球是人类共同的家园,随着人类进入工业时代,人类的生产与生活造成了巨量的温室气体排放,尤以含碳类气体的排放造成了地球温度剧增,严重影响到地球的生态环境并引发人类生存危机。

面对刻不容缓的环境问题,各国际组织牵头制定了双碳政策,即碳达峰与碳中和。


碳达峰:在2030年前碳达峰,碳排放量达到峰值;

碳中和:在2060年前碳中和,通过改善碳排源头或者回收已排放量实现碳排放量不再增长。

中国大陆政府在制定了一系列工业行业的排放量计算规则后,开始逐步建立碳市场,云综能在此趋势下开发了适配中国大陆GBT32150标准的碳盘查解决方案


大陆工业企业在计算公司年度碳排放量时,若是采用手动编辑方式,一来易出现人工误差,二来历史数据难以查询核对。


云综能已开发碳盘查功能,可在线录入企业信息,排放源,排放设施,活动数据等关键配置数据,排放因子云综能已经按照国家发布的政策录入在系统中,无需另外花费在市场上进行测试。

在录入好前置数据后,通过数据质量测试后,即可在云综能上生成合乎规则的数据质量控制报告

7ad77ed2cd6facde87cf6b63a6ec46a4.png

同时可在云综能系统上生成合乎规则的碳排报告,并提供报告导出功能,方便客户将报告提交到相应监管部门进行碳排放量的审核。

53809894e9078aa63954fef775a538c5.png

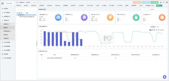
除了文件明令规定的碳排放量报告外,云综能还提供多样化的可视化数据样式,提供棒图、折线图、排名等在内的直观数据展示内容,帮助客户有针对性的梳理不同排放途径和排放日期下的排放量变化,定位问题,从源头控制碳排放量

e684e9cb02c23d746b54434ce8dbeeb6.png

云综能作为国际化能源管理解决方案提供商,对于企业所在地位于海外,适用碳盘查标准为ISO:14064或者GHG protocol的客户也提供了基于该两种国际标准的碳盘查解决方案。


ISO:14064及GHG protocol两种标准适用地区,碳盘查因子需客户自行购入,故国际标准碳盘查解决方案中,碳盘查因子需客户手动录入。

80bea3bf9f5bc4e6318e0379b7f686cc.png

云综能国际标准碳盘查解决方案也支持生成及导出合乎标准的碳盘查报告


e73bac49b0a25fceb19c526d4a895f82.png

云综能国际标准碳盘查解决方案支持棒图、饼图等多效果的碳排放数据展示,帮助客户快速定位高排放渠道,从而定点实施减排计划,控制企业整体碳排放量。


593bf1719eef1b038e3493ad966a0617.png

云综能国际标准碳盘查解决方案展示详细的碳排放量计算清单,支持企业碳资产精细化管理。

9d0ba7738ce83e415d83a984c8ab597b.png

面对全球对碳排放关注度的日渐增强,全球各区域企业及组织都亟待优质的线上解决方案,云综能开发的基于GBT32150,ISO:14064及GHG protocol等不同标准的碳盘查解决方案可满足各地区企业的碳管理要求,云综能期待与各位客户共建低碳社会!

免责声明

  • 凡本网注明“来源:仪表网”的所有作品,均为浙江兴旺宝明通网络有限公司-仪表网合法拥有版权或有权使用的作品,未经本网授权不得转载、摘编或利用其它方式使用上述作品。已经本网授权使用作品的,应在授权范围内使用,并注明“来源:仪表网”。违反上述声明者,本网将追究其相关法律责任。
  • 本网转载并注明自其它来源(非仪表网)的作品,目的在于传递更多信息,并不代表本网赞同其观点或和对其真实性负责,不承担此类作品侵权行为的直接责任及连带责任。其他媒体、网站或个人从本网转载时,必须保留本网注明的作品第一来源,并自负版权等法律责任。
  • 如涉及作品内容、版权等问题,请在作品发表之日起一周内与本网联系,否则视为放弃相关权利。
联系我们

客服热线: 15024464426

加盟热线: 15024464426

媒体合作: 0571-87759945

投诉热线: 0571-87759942

关注我们
  • 下载仪表站APP

  • Ybzhan手机版

  • Ybzhan公众号

  • Ybzhan小程序

温馨提示

该企业已关闭在线交流功能